AI智能制造解决方案

为企业构建集成化的数字工厂平台,实现从订单到交付的全流程数字化管理 以数据驱动生产优化、质量追溯与智能决策。

制造行业亟需数字化升级

信息孤岛与数据壁垒

企业内存在多个独立的信息化系统(如ERP、MES、QMS等),数据无法互通,形成“数据孤岛”,导致部门间沟通成本高、协同效率低下。

生产不透明与管理“黑箱”

生产进度、在制品状态、设备运行情况等无法实时掌控,依赖纸质单据和人工汇报,管理者难以做出快速准确的响应。

质量管理与追溯困难

质量信息分散,一旦出现质量问题,难以快速精准定位到人、机、料、法、环等具体环节,追溯链条长、效率低,影响交付质量和客户满意度。

缺乏数据驱动决策能力

生产、质量、设备等环节产生的海量数据无有效的分析手段,无法转化为指导生产优化、设备维护和经营决策的洞察依据,企业运营依赖经验。

中擎·制造业数字化转型解决方案蓝图

构建统一数字化平台,打通全价值链数据,实现多部门协同与数据驱动的经营决策

制造业「数字化升级」业务场景

IOT智造物联平台

MES制造执行系统

质量管理

设备管理

WMS仓库管理系统

大数据统计分析

图片 图片

设备数据采集

实时采集设备转速、速度、报警状态等运行参数。

设备状态监控与分析

监控设备开动率、停机时间,计算设备OEE(综合效率),进行设备报警与停机分析。

图片
图片
图片 图片 图片

基础数据与工艺管理

统一管理物料、产品、BOM、工艺路线、工序档案和图文档。

生产订单管理

接收和下发生产任务,跟踪订单执行进度与滞期预警。

车间作业与过程管控

实现工单派发、报工、无纸化作业(SOP在线浏览),并对生产全流程进行监控、异常报警与绩效对标。

图片
图片
图片
图片 图片

质量过程管控

定义检验标准,执行来料、过程及成品检验。

质量追溯与分析

通过条码实现全要素精准追溯,并统计分析合格率、废品率,利用SPC等方法进行质量改进。

图片
图片
图片 图片

设备全生命周期管理

建立设备台账,制定并执行保养、点巡检计划,支持移动端报修与维修。

维修知识库构建

积累故障现象与解决方案,形成知识库以支持预测性维护。

图片
图片
图片 图片

仓储基础管理与作业执行

管理仓库、仓位及物料批次,执-行条码化的入库、出库及生产配送作业。

精细化库存操作

实现移库、调拨、盘点及物料冻结等在库管理功能。

图片
图片
图片

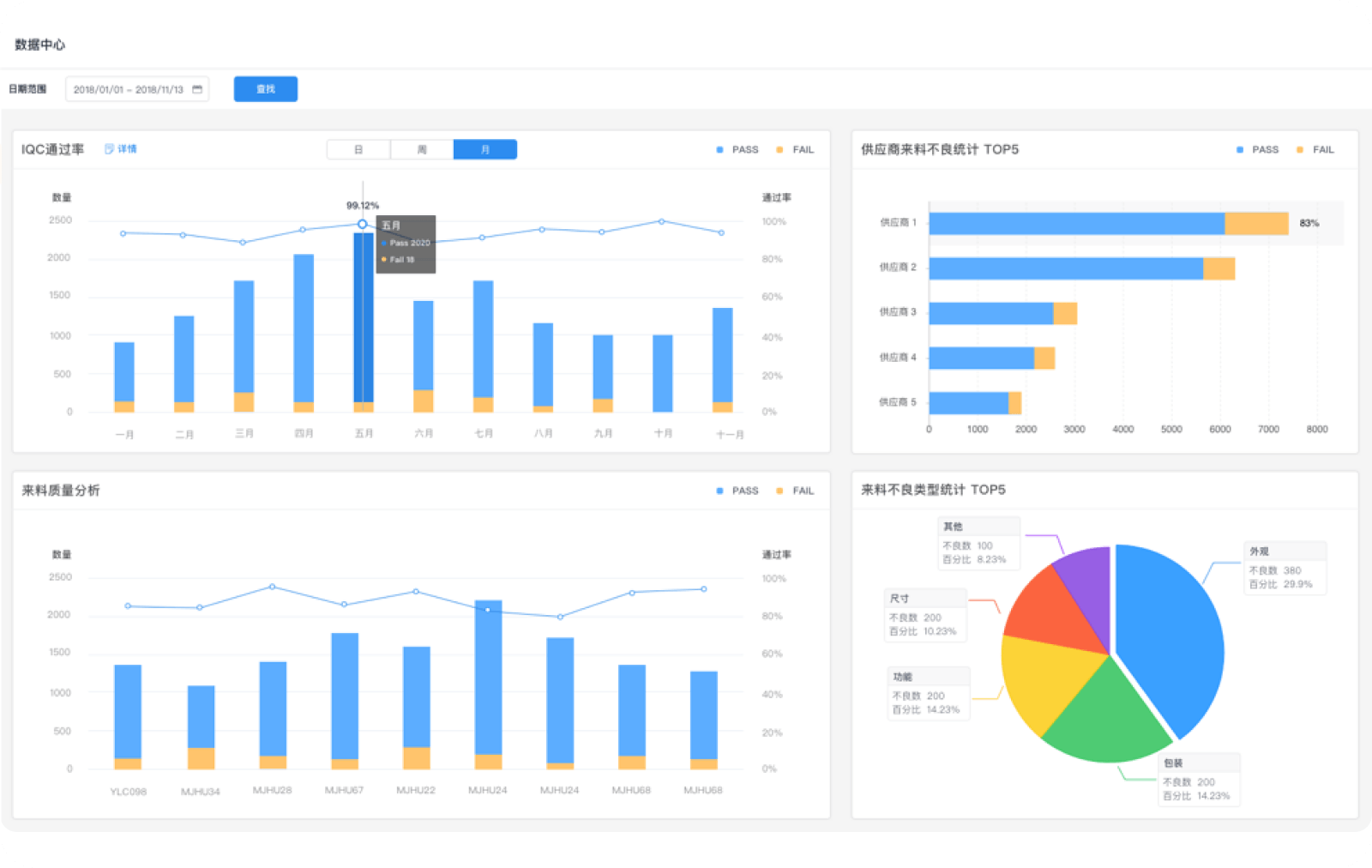
综合运营可视化

通过整合多系统数据,构建可视化运营驾驶舱,实时呈现企业运营全貌,辅助科学决策。

图片
背景图
背景图
设备数据采集
设备状态监控与分析

实时采集设备转速、速度、报警状态等运行参数。

查看更多 跳转图标

内容图片

监控设备开动率、停机时间,计算设备OEE(综合效率),进行设备报警与停机分析。

查看更多 跳转图标

内容图片
背景图
背景图
背景图
基础数据与工艺管理
生产订单管理
车间作业与过程管控

统一管理物料、产品、BOM、工艺路线、工序档案和图文档。

查看更多 跳转图标

内容图片

接收和下发生产任务,跟踪订单执行进度与滞期预警。

查看更多 跳转图标

内容图片

实现工单派发、报工、无纸化作业(SOP在线浏览),并对生产全流程进行监控、异常报警与绩效对标。

查看更多 跳转图标

内容图片
背景图
背景图
质量过程管控
质量追溯与分析

定义检验标准,执行来料、过程及成品检验。

查看更多 跳转图标

内容图片

通过条码实现全要素精准追溯,并统计分析合格率、废品率,利用SPC等方法进行质量改进。

查看更多 跳转图标

内容图片
背景图
背景图
设备全生命周期管理
维修知识库构建

建立设备台账,制定并执行保养、点巡检计划,支持移动端报修与维修。

查看更多 跳转图标

内容图片

积累故障现象与解决方案,形成知识库以支持预测性维护。

查看更多 跳转图标

内容图片
背景图
背景图
仓储基础管理与作业执行
精细化库存操作

管理仓库、仓位及物料批次,执-行条码化的入库、出库及生产配送作业。

查看更多 跳转图标

内容图片

实现移库、调拨、盘点及物料冻结等在库管理功能。

查看更多 跳转图标

内容图片
背景图
综合运营可视化

通过整合多系统数据,构建可视化运营驾驶舱,实时呈现企业运营全貌,辅助科学决策。

查看更多 跳转图标

内容图片

助力制造业「数字化升级」的核心价值

全方位的技术优势,满足您的数字化转型需求

16年+

技术沉淀

20+

行业解决方案

1000+

家客户信赖

全栈技术配置
平均行业经验超8年

专业团队

专业团队

深度需求洞察
采用敏捷开发模式

定制开发

定制开发

已在政务、交通、文旅等行业拥有丰富产品落地经验

行业实践

行业实践

研发投入,拥有核心专利与自主知识产权

技术创新

技术创新

模块化架构支撑
支持快速更新与功能扩展

持续迭代

持续迭代

支持公有云、专有云、
私有云部署

多样化部署

多样化部署

全链路加密、合规性设计、
多重防护体系

数据安全

数据安全

全方位培训指导服务、
售后运维保障

陪伴式服务

陪伴式服务

1.234617s